Monitor a MinIO Server with Grafana
Grafana allows you to query, visualize, alert on and understand your metrics no matter where they are stored.
Prerequisites
An existing Prometheus deployment with backing Alert Manager
An existing MinIO deployment with network access to the Prometheus deployment
Grafana dashboards use metrics version 2
The MinIO Grafana dashboards use metrics version 2. For more about metrics API versions, see Metrics and alerts.
Version 3 metrics require creating your own dashboard. For more information about dashboards, see the Grafana documentation.
MinIO Grafana Dashboard
MinIO provides several official Grafana Dashboards you can download from the Grafana Dashboard portal.
To track changes to the Grafana dashboard, introspect the JSON files for the server or bucket dashboards in the MinIO Server GitHub repository.
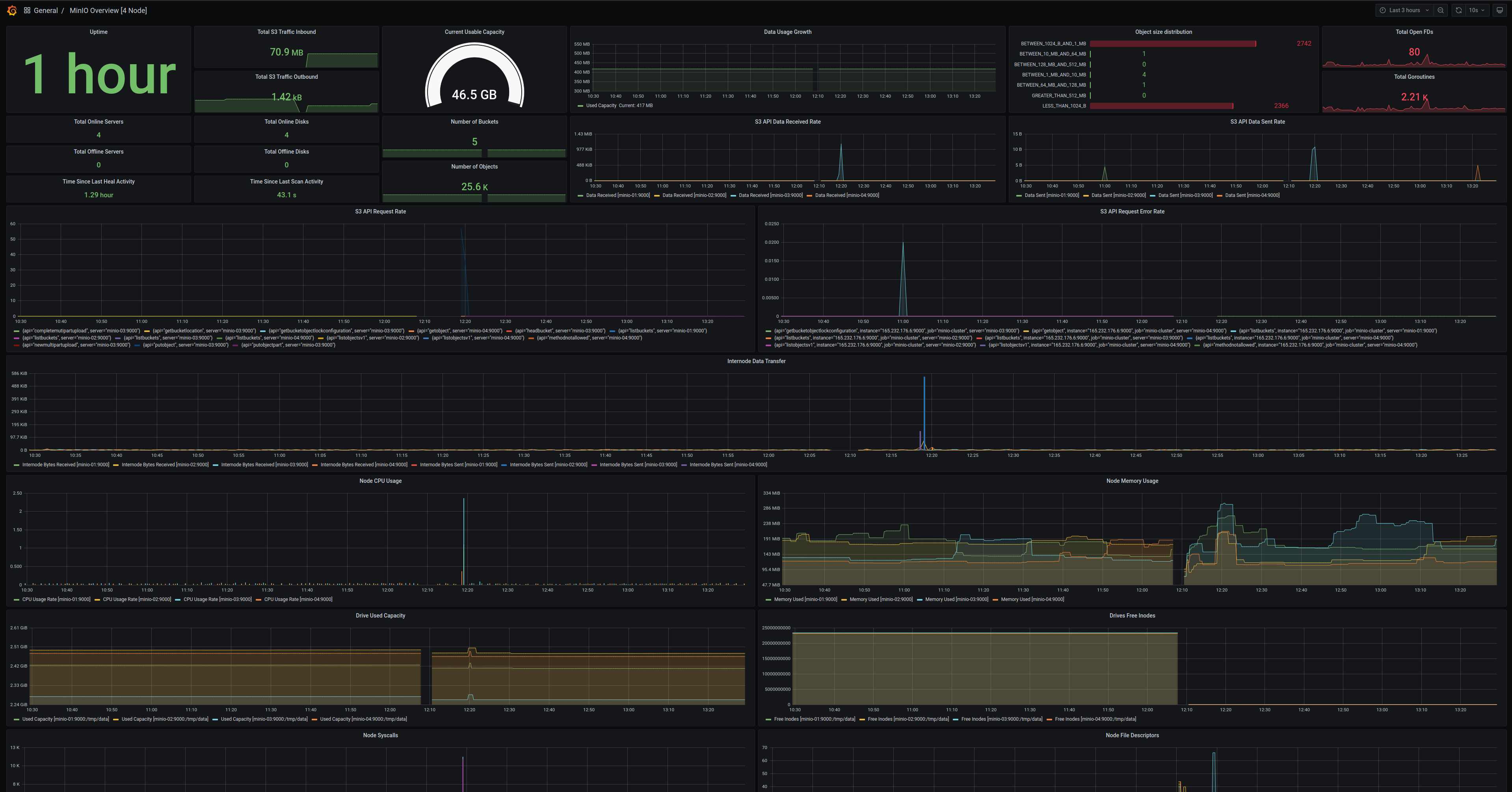
MinIO Server Metrics Dashboard
Visualize MinIO metrics with the official MinIO Grafana dashboard for the MinIO Server available on the Grafana dashboard portal.
MinIO provides a Grafana Dashboard for MinIO Server metrics. For specifics on the dashboard’s configuration, see the JSON file on GitHub.
For MinIO Deployments running with Server-Side Encryption (SSE-KMS or SSE-S3), the dashboard includes metrics for the KMS. These metrics include status, request error rates, and request success rates.

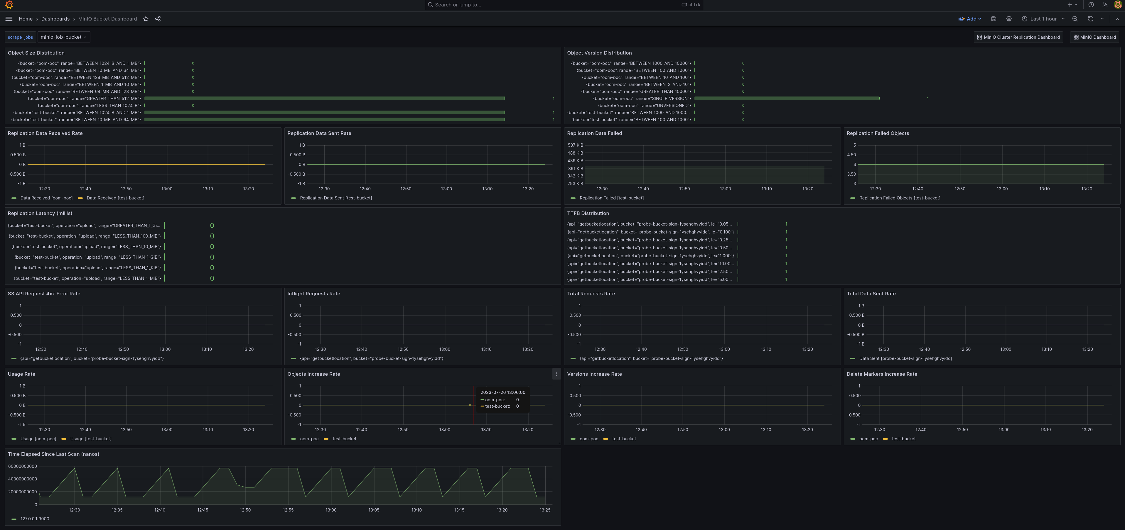
MinIO Bucket Metrics Dashboard
Visualize MinIO bucket metrics with the official MinIO Grafana dashboard for buckets available on the Grafana dashboard portal.
Bucket metrics can be viewed in the Grafana dashboard using the bucket JSON file on GitHub.

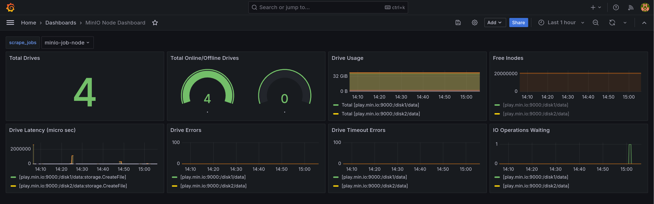
MinIO Node Metrics Dashboard
Node metrics can be viewed in the Grafana dashboard using the node JSON file on GitHub.

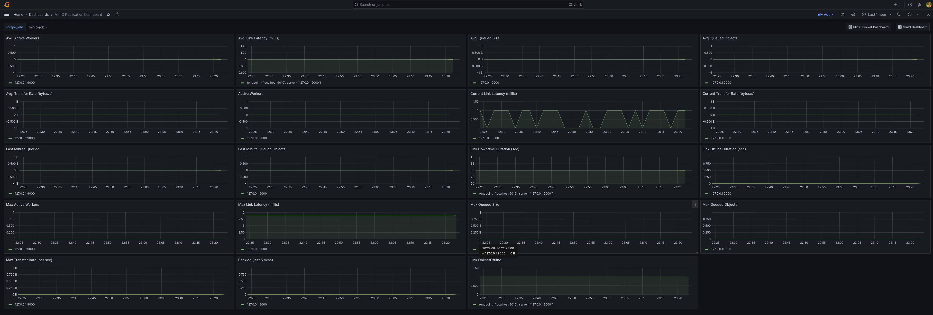
MinIO Replication Metrics Dashboard
Visualize MinIO bucket metrics with the official MinIO Grafana dashboard for replication available on the Grafana dashboard portal.
Cluster replication metrics can be viewed in the Grafana dashboard using the cluster replication JSON file on GitHub.
